Uptrends propose deux dashboards RUM prédéfinis pour vous aider à consulter et à analyser les données de performance de votre site web :
- Vue d’ensemble RUM : ce dashboard affiche des informations générales sur les utilisateurs et les performances du site selon le lieu, l’appareil et le navigateur.
- Performance RUM : ce dashboard fournit des métriques plus précises telles que le temps jusqu’au premier octet, le temps de préparation de la page et la durée de rendu.
Ces dashboards affichent vos données en temps réel, et s’actualisent automatiquement au fur et à mesure que des visiteurs utilisent votre site. Chaque dashboard contient plusieurs tuiles montrant des métriques spécifiques, comme les vues de page, les temps de chargement et l’emplacement des utilisateurs. Vous pouvez filtrer les données dans chaque dashboard ou chaque tuile pour consulter une information précise. Par exemple, vous pouvez afficher les données de performance pour un pays, un appareil ou un navigateur donné. Cela vous aide à identifier les problèmes de performance touchant des groupes d’utilisateurs spécifiques. Pour en savoir plus sur les filtres, lisez la section sur les filtres des dashboards RUM.
Pour compléter les dashboards prédéfinis, vous pouvez créer des dashboards personnalisés qui affichent seulement les métriques dont vous avez le plus besoin.
Vue d’ensemble RUM
Le dashboard Vue d’ensemble RUM vous donne des informations générales sur les visites des pages de votre site et l’expérience vécue par les utilisateurs en fonction de leur emplacement, de leur appareil, de leur système d’exploitation et du type de navigateur.

Vues de page
Cette tuile de dashboard indique le nombre total d’utilisateurs ayant visité votre site web. La carte du monde interactive du RUM vous montre d’où proviennent vos vues, en mettant en évidence les zones d’activité des utilisateurs.
L’intensité de la couleur sur la carte reflète le nombre de pages vues dans chaque pays. Plus le pays est en vert, plus le volume de pages vues est élevé. Vous pouvez ainsi facilement identifier vos utilisateurs les plus actifs dans certaines régions.
En cliquant sur un pays, vous affichez le dashboard de performance détaillé correspondant.

Temps de chargement
Cette tuile de dashboard vous montre combien de temps votre site prend pour se charger entièrement. La carte du monde interactive du RUM vous montre les variations de temps de chargement, en mettant en évidence le niveau de qualité de la navigation selon les pays.
L’intensité de la couleur sur la carte reflète les temps de chargement dans chaque pays. Plus le pays est sombre, plus l’expérience de navigation est lente pour les utilisateurs de ce pays.
En cliquant sur un pays, vous affichez le dashboard de performance détaillé correspondant.

Durée
Les tuiles de durée du dashboard affichent trois métriques différentes :
- Durée Frontend : c’est le nombre de secondes nécessaires pour que les ressources frontend (par exemple, les images et les styles) chargent et que la page devienne visible et interactive.
- Durée Network : c’est le nombre de secondes nécessaires pour que le navigateur de l’utilisateur établisse une connexion avec le serveur.
- Durée Backend : c’est le nombre de secondes nécessaires pour que le serveur traite la requête et renvoie les données, comme dans le cas d’une réponse d’API.
En cliquant sur une tuile, vous affichez le dashboard de performance détaillé correspondant.

Pages
Cette tuile de dashboard contient les URL des pages suivies au moyen du RUM. Elle inclut également les données du RUM, comme les pages vues, les temps de chargement et les métriques de durée.
Cliquez sur une page de la liste pour afficher ses performances détaillées, ou cliquez sur Détails pour connaître les performances globales de la page.

Appareils
Cette tuile de dashboard indique les types d’appareils avec lesquels les utilisateurs visitent votre site, comme un ordinateur de bureau, une tablette, un téléphone portable ou un autre type d’appareil. Elle inclut aussi les données du RUM, comme les pages vues, les temps de chargement et les métriques de durée.
La présence d’une icône en forme de loupe indique que des informations supplémentaires sont disponibles. Cliquez sur un type d’appareil dans la liste pour afficher ses performances détaillées, ou cliquez sur Détails pour connaître les performances globales du site par appareil.

Pays
Cette tuile de dashboard liste les pays où se trouvent vos utilisateurs, comme les États-Unis (US) ou l’Australie (AU) dans l’exemple ci-dessous. Elle inclut aussi les données du RUM, comme les pages vues, les temps de chargement et les métriques de durée.
La présence d’une icône en forme de loupe indique que des informations supplémentaires sont disponibles. Cliquez sur un pays de la liste pour afficher ses performances détaillées, ou cliquez sur Détails pour connaître les performances globales du site par pays.

Navigateurs
Cette tuile de dashboard indique les types de navigateurs depuis lesquels les utilisateurs visitent votre site, comme Chrome (version desktop) et Edge (Chromium) pour Windows. Elle inclut aussi les données du RUM, comme les pages vues, les temps de chargement et les métriques de durée.
La présence d’une icône en forme de loupe indique que des informations supplémentaires sont disponibles. Cliquez sur un type de navigateur dans la liste pour afficher ses performances détaillées, ou cliquez sur Détails pour connaître les performances globales du site par type de navigateur.

Systèmes d’exploitation
Cette tuile de dashboard indique les systèmes d’exploitation depuis lesquels les utilisateurs visitent votre site, comme Windows (sur ordinateur de bureau), iOS (sur smartphone) et iOS (sur ordinateur de bureau). Elle inclut aussi les données du RUM, comme les pages vues, les temps de chargement et les métriques de durée.
La présence d’une icône en forme de loupe indique que des informations supplémentaires sont disponibles. Cliquez sur un système d’exploitation dans la liste pour afficher ses performances détaillées, ou cliquez sur Détails pour connaître les performances globales du site par système d’exploitation.

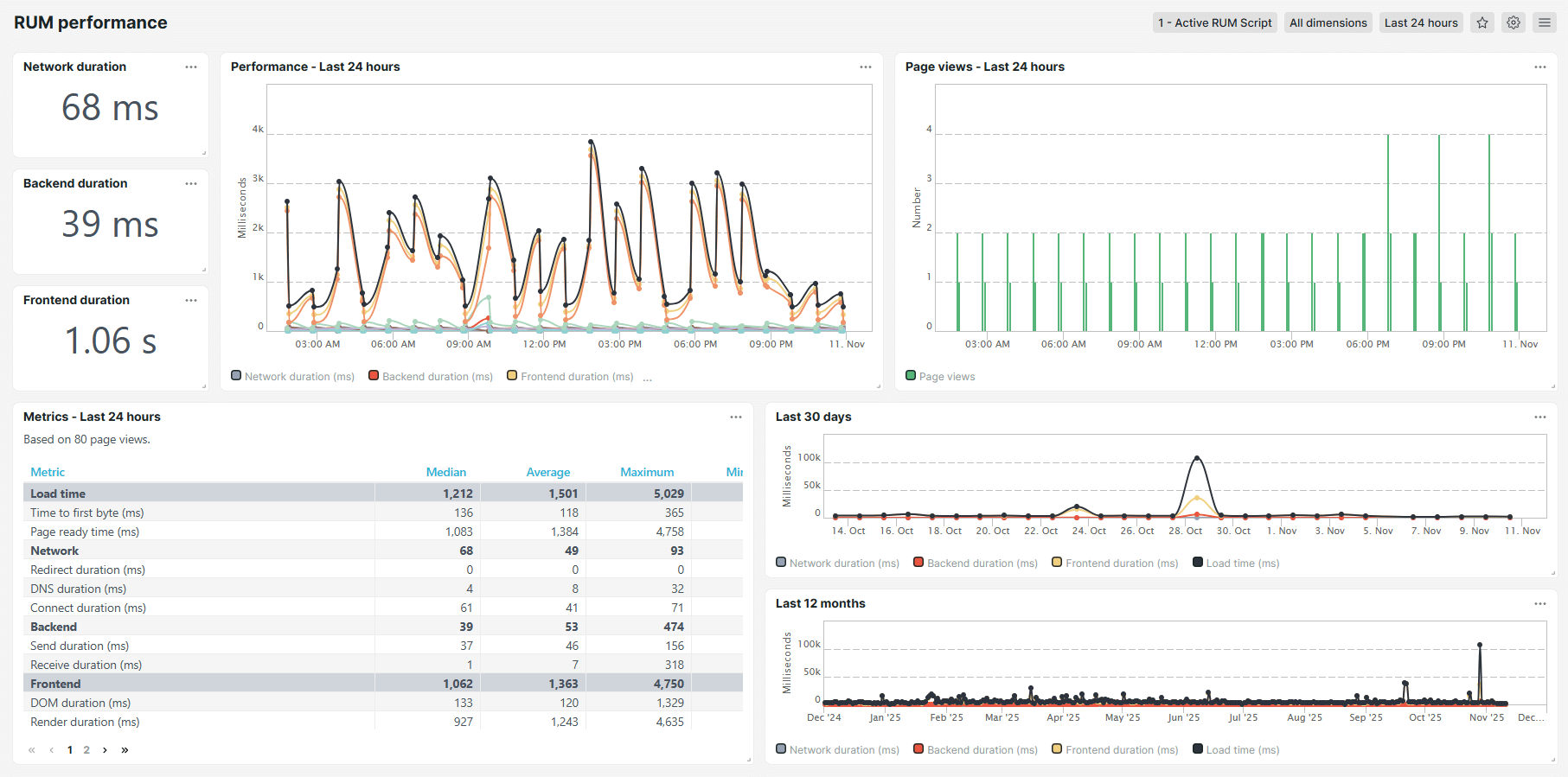
Dashboard Performance RUM
Le dashboard Performance RUM contient des métriques de performance détaillées, telles que la durée jusqu’au premier octet, la durée du rendu et la durée du DOM. Des informations s’affichent aussi sur les temps de chargement, les durées liées au réseau, les durées de backend, les durées de frontend et le temps de téléchargement total. Le dashboard de performances affiche les données dans des tableaux et des graphiques faciles à lire.

Métriques
Le dashboard Performance RUM affiche les métriques suivantes :
- Temps de chargement : la durée nécessaire à l’affichage initial des ressources sur votre site. La page est consultable même si certains scripts continuent de s’exécuter en arrière-plan.
- Durée jusqu’au premier octet (ms) : la durée nécessaire (en millisecondes) pour que le navigateur commence à recevoir une réponse après l’ouverture du site web. Plus cette métrique est faible, plus le site est performant.
- Temps de préparation de page (ms) : la durée nécessaire (en millisecondes) pour que la page se charge entièrement et devienne interactive. Plus cette métrique est faible, plus le site est performant.
- Réseau : la durée totale nécessaire pour que le navigateur et le serveur web de l’utilisateur établissent une connexion réseau.
- Durée de redirection (ms) : la durée nécessaire (en millisecondes) pour que le navigateur visite une autre URL avant de charger la page cible. Plus les durées de redirection sont longues, plus l’accès à la page demandée est ralenti.
- Durée DNS (ms) : la durée nécessaire (en millisecondes) pour résoudre un nom de domaine (example.com) dans l’adresse IP correspondante avant d’établir une connexion. Plus les durées DNS sont longues, plus le lancement du chargement de la page est ralenti.
- Durée de connexion (ms) : la durée nécessaire (en millisecondes) pour établir une connexion TCP entre le navigateur et le serveur web de l’utilisateur après la résolution DNS. Les durées de connexion longues peuvent indiquer une congestion sur le réseau ou une latence élevée.
- Backend : la durée de traitement nécessaire côté serveur pour gérer la requête et générer une réponse.
- Durée d’envoi (ms) : la durée nécessaire (en millisecondes) pour que le navigateur envoie la requête HTTP au serveur. Les durées d’envoi longues peuvent indiquer des problèmes sur le réseau ou une requête de taille importante.
- Durée de réception (ms) : la durée nécessaire (en millisecondes) pour que le navigateur télécharge les données de la réponse après avoir reçu le premier octet. Les durées de réception longues peuvent indiquer des problèmes sur le réseau, des fichiers de grande taille ou une lenteur du temps de réponse du serveur.
- Frontend : la durée nécessaire pour rendre et afficher le contenu des pages web dans le navigateur de l’utilisateur après réception des données du serveur.
- Durée DOM (ms) : la durée nécessaire (en millisecondes) pour que le navigateur analyse le code HTML et crée le modèle objet de document (DOM). Les durées DOM longues peuvent être dues à des structures complexes ou à des scripts bloquants.
- Durée rendu (ms) : la durée nécessaire (en millisecondes) pour que le navigateur applique les styles, charge les images et exécute les scripts pour afficher visuellement la page. Les durées de rendu longues peuvent être dues à des mises en page complexes ou des ressources lourdes.
- Temps de téléchargement (ms) : durée nécessaire (en millisecondes) pour récupérer toutes les ressources frontend, comme les images, les fichiers CSS et les scripts. Des durées de téléchargement plus longues peuvent être dues à des ressources volumineuses ou à une connexion réseau lente.